AirGradient Forum

OpenAir Max not reporting data

I have a new OpenAir Max. I powered it on initially indoors via USB-C and was able to register it with the dashboard.

I have since tried twice to deploy it outside. Each time, it appears to report one data set to the dashboard a few minutes after power up and then never reports again. When I brought it down after the first deployment to check connections, I did notice the blue LED was on solid. Per the manual, this should only be the case “for a few seconds” but it does not seem to flash any error code I can see.

Hi @Apu! Thanks for joining the community!

Please share the serial number of the monitor via the support form here: https://www.airgradient.com/support/ and ask for Altaïr - I think we need to ensure the power switch button is ON and the firmware is updated to the latest version but I can make sure when I have the serial number. Sorry for the inconvenience! We’re still working improving user experience with the Max devices.

@Altair_AirGradient

Thanks.

Is the support form you referenced the same as the generic “Contact Us” form or something else? The support webpage directs visitors to this forum for tech support. FWIW, s/n 588c81257794 but…

a) The Open Air Max did finally start reporting about five hours after I deployed it for the second time. It then stopped reporting overnight and started again a few hours after sunup the next day. So I’m wondering if the batteries are low. How can I see battery state?

b) I saw @MallocArray’s post about WiFi support being in the latest firmware. Would that be more power efficient than cellular?

I do have two AirGradient ONE’s deployed reporting both to the AirGradient dashboard and HomeAssistant so that would be a future goal once we can figure out getting the default configuration working.

Apu

On the Dashboard site, under Outdoor Locations on the far right is an icon with 3 bars. Click on it and you can enable other columns, including “Battery Voltage” and “Solar Panel Voltage”

image

I’m also working with support on my device that behaved similarly where I saw LEDs on but it wasn’t reporting. I suspect the LED can still function with much lower voltage than the cellular modem needs, so the device maybe “running” even if it isn’t actively reporting back to the Dashboard until it gets a sufficient charge.

I ended up connecting a USB plug to mine for a few days so the batteries could get a better charge and then I got a few days until I hit too many cloudy days.

Thanks, @MallocArray - that was helpful.

I’ve confirmed battery voltage is (at least part of) the problem.

AirGradient did reach out before shipping my order to warn me that they were not confident about the batteries being sufficient during the winter but I thought we would be okay for most of the year.

I suspect the LED can still function with much lower voltage than the cellular modem needs,

Any thoughts on WiFi vs. cellular in terms of power draw? Or can we transmit once every 15 minutes instead of every 9 minutes?

I ended up connecting a USB plug to mine for a few days so the batteries could get a better charge and then I got a few days until I hit too many cloudy days.

Confirming, you had both USB-C and solar connected, simultaneously? USB-C to run the system, and solar just to charge the batteries? I didn’t realize you could have both connected at the same time.

Apu

Yes, that kept it powered overnight, and allowed the batteries to eventually get near full.

Hi @Apu - the device appears to be running out of battery almost every day after the sun sets.

Yes, you can essentially directly power the device via the USB-C especially when it gets too cold for the batteries.

1 Like

Thanks, @MallocArray & @Altair_AirGradient.

  1. What is the expected power draw when running on USB power? I’m going to try a USB power bank in a weatherproof case.

  2. If USB power is exhausted, will the system run from the internal batteries that were recharged via the solar?

The draw is under 1 amp but the problem I had with a battery pack was that the Max goes into a deep sleep for several minutes, and all of my battery packs see the lack of sufficient draw and the battery pack goes to sleep so it doesn’t output power anymore until I manually turn it back on.

So I ran an extension cord with a cheap ac adapter and connected with them when it wasn’t forcasted to rain.

In the next week I’m going to try reconfiguring to use Wifi over cellular and see if the battery life changes for the better or worse.

The power bank turning off due to low power draw is exactly what I’m thinking about.

Thanks, @MallocArray.

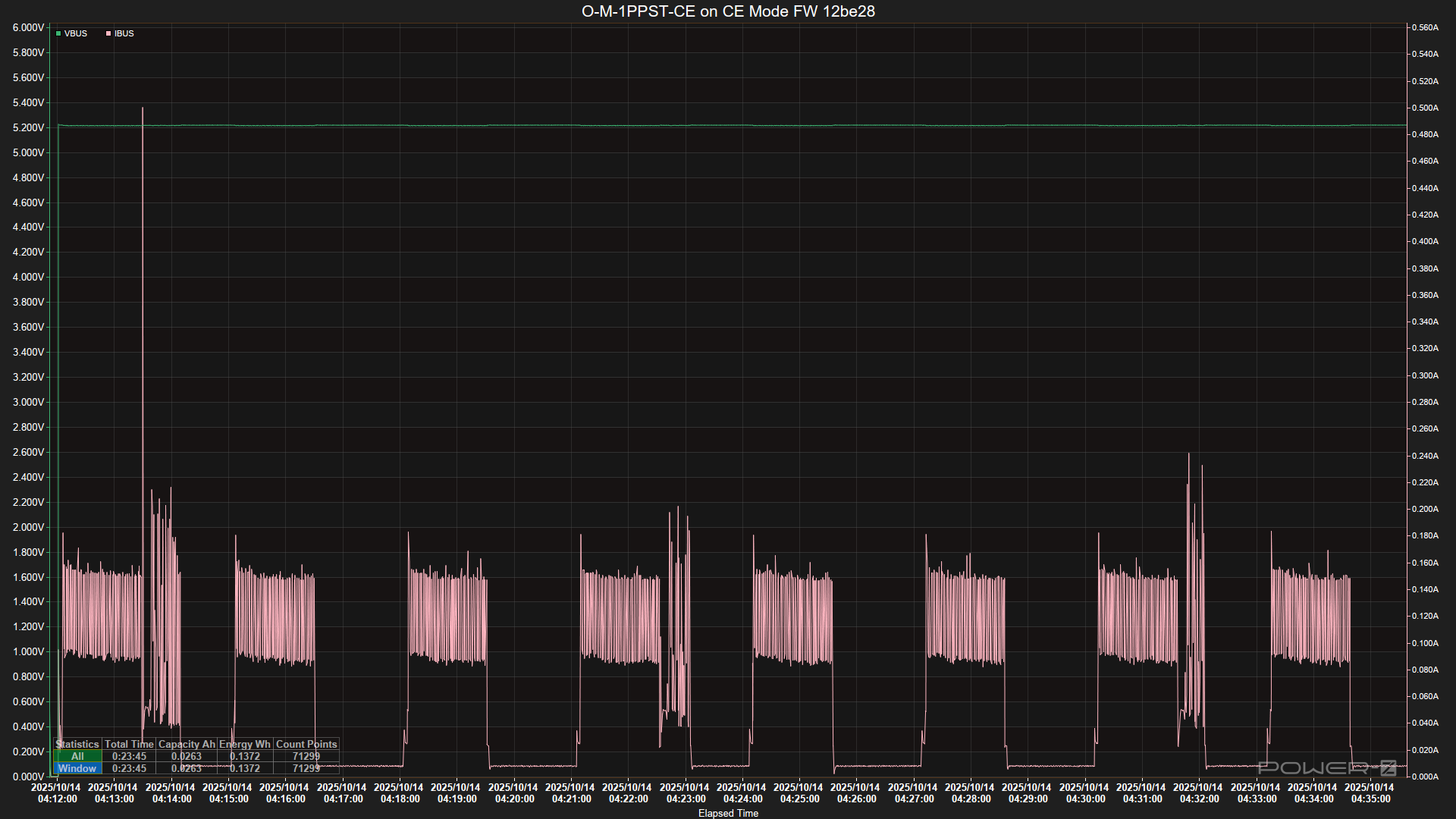
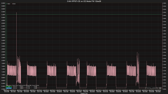
Here’s my test regarding the Open Air Max’s power consumption via its USB-C port (keeping the battery switch off).

Note that this is NOT a test done by our engineers, it’s just my late-night project (not sure if I’ll be able to get up to work today), so take it with a grain of salt.

Wi-Fi Mode

Cellular Mode

Tested with AirGradient Open Air Max O-M-1PPST-CE (equipped with mainboard V 3.1) running on firmware 12be28e59b (namely V 0.6.0)
USB Power Supply: Cuktech AC30S
USB Meter: ChargerLab POWER-Z KM003C

Ambient temperature: approximately 29.5 C

I’m not sure how to read the data, especially on my phone. Is the power draw about the same between wifi and cellular averaging around 0.12 amp?

@MallocArray Yes, you are right about the average. There seems to be some more current spikes when in cellular mode though (especially when the CE module initiates to operate).

Here’s the same charts with only current and voltage displayed…

Wi-Fi Mode

Cellular Mode

Thank you, @Tai_AirGradient - this is very helpful.

It’s been very wet here the past few days and probably will be for a few more so I’m not sure if I will have a chance to plug in the OpenAir Max. I do have a 50,000 mAh power bank in a waterproof case but the sleep cycle of the Max may not be enough to keep it powered on.

1 Like

@Apu Glad to know it’s helpful!

Regarding the power bank that you mentioned that it automatically turned off due to low power consumption during Open Air Max’s sleep.

I wonder if your power bank turns off shortly after the Max falls asleep, or how long until the power bank starts to refuse to feed power?

My speculation (again, I’m not an engineer, just from my experience) is that some power banks might not be sensitive enough to detect a small electrical current, but there could be some modern (sometimes, kind of high-end or a little pricier) power banks that can keep running.

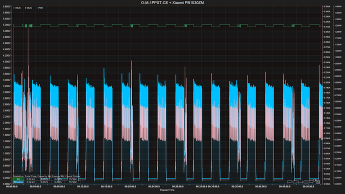
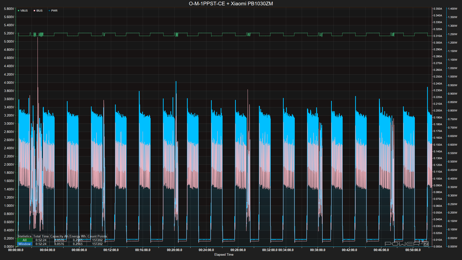
I’ve been testing my Open Air Max with a Xiaomi power bank for an hour, and it’s still up and running. However, I’m not sure if there will be a random shut-off if I let it run much longer; I can’t confirm this yet.

Tested with Xiaomi Power Bank 33W (model: PB1030ZM)

If I remember correctly, I also have a Cuktech PB100P power bank, which is quite good at detecting small current draws.

Anyway, I have not done an extensive test yet, so I cannot say that I’m 100% sure if my speculation is correct.

What is the sleep interval of the Max? I think the 2 power banks I tried power off after either 30 seconds or 1 minute of “no draw”

On the larger bank, I have used it with a wireless LED coil which doesn’t draw much, but it was enough to keep the power bank active.

Sometimes the power pack’s sleep mode can be overridden. I have a pack where you long press the button to override sleep mode… This continually shows the battery state LEDS and is permanently awake. (it might even be the current from these LEDs that is keeping it awake). The sleep mode resets to normal when the pack is plugged in to charge…
Turning sleep mode off wasn’t in the user guide, I got the information from a question to the seller (Pimeroni).

@MallocArray The sleep duration of the Open Air Max is roughly 1 minute and 30 seconds under normal working conditions on both cellular and Wi-Fi modes.

Cellular Mode

Wi-Fi Mode

@Rog - I’ve seen reports of power banks that don’t turn off but at least the two I have that I would give up to try powering the OpenAir Max don’t have that feature. The ones I’ve found that definitely advertise this feature are made by Voltaic Systems and are expensive!

@Tai_AirGradient Is it possible to change the sleep schedule?

If, on the first boot, the boot button is held for 5 seconds or longer, the MAX will launch the System Settings Portal.

Is the “boot button” the same as the “reset button”? I think I need to get this on a local network where I can monitor the uptime and possibly capture some debug logs.

Last night, I plugged it into a wall-outlet and it ran for about 8 hours via the USB-C port. But it has not reported in to the dashboard since 10:08 AM (~12 hours ago). I confirmed with a USB power tester that it is still drawing power so I’m not sure what is happening.

@Apu Yes, it is the button located next to the blue LED.

However, please feel free to contact our support. They will be happy to help you work out the issue.